Dashboard Serie
O Dashboard Series é uma aplicação web inovadora concebida para se conectar perfeitamente com o seu ERP e recolher as análises de todas as referências compradas ou vendidas pela sua organização.
Central para a sua tomada de decisões estratégicas, a nossa plataforma maximiza o impacto das suas análises e aproveita totalmente os seus dados para otimizar as suas poupanças/lucros e alcançar o controlo total sobre as suas emissões de CO2.


Cockpit
Aceda a uma visão geral rápida dos principais indicadores e utilize a nossa caixa de ferramentas abrangente para operações diárias.
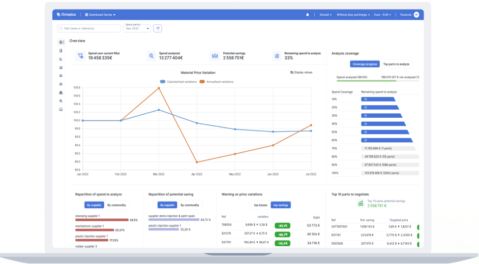
Gráficos avançados
Explore flutuações de preços e indicadores-chave para cobertura de análise.
Estratégia Informada
Identifique lacunas críticas na cobertura e priorize oportunidades de negociação.
Sistemas de Alerta
Destaque áreas de incerteza e alterações de preço notáveis para uma gestão proativa.
Lista de Peças
Obtenha uma compreensão profunda das suas referências com dados detalhados combinados do seu ERP e das suas análises. A nossa plataforma avançada também oferece informações sobre a evolução de preços e potenciais poupanças/lucros.
Sistema de Filtragem Avançado
Incluindo expressões regulares, filtros de exclusão e filtros personalizados com âmbito definido para uma análise de dados refinada.
Ferramentas de Colaboração
O nosso componente de conversação promove a colaboração e comunicação dentro da sua equipa, com menções e notificações para um fluxo de trabalho eficiente.
Análise de preços multinível
Deve/Objetivo/Referência


Gráfico de Despesas/Vendas
Visualize volumes de gastos e vendas com clareza incomparável, desde referências individuais até grupos de negócio. Identifique áreas-chave para concentração de esforços com a nossa repartição detalhada do estado das análises.
Visão Abrangente
Obtenha acesso a dados com precisão inigualável em todos os níveis de granularidade.
Design Intuitivo
Obtenha informações instantaneamente em qualquer moeda e para qualquer período de tempo num só relance.
Transparência
Elimine as caixas negras destacando as áreas não cobertas pela sua análise.
Gráfico de Margem
Melhore a sua rentabilidade com a nossa funcionalidade de gráfico de margem. Identifique as oportunidades mais significativas de poupança ou lucro em todos os níveis de granularidade.
Benefícios Imediatos
Reúna rapidamente dados essenciais para negociações de preços num só relance.
Avaliação de Desempenho
Avalie facilmente os seus objetivos gerais e oportunidades.


Exportações Personalizadas
Utilize a nossa interface única para exportações Excel personalizadas. Desfrute de total propriedade e acessibilidade dos dados.
Adaptado às Suas Necessidades
Crie exportações exatamente como necessita com opções totalmente personalizáveis.
Pré-visualização
O que vê é o que obtém—pré-visualize as suas exportações diretamente através do nosso visualizador Excel integrado.
Eficiência Desbloqueada
Poupe tempo reutilizando extrações anteriores e edite, duplique ou partilhe os seus dados sem esforço.
Relatórios de KPI
Gere relatórios de KPI visualmente apelativos com apenas alguns cliques diretamente da nossa aplicação. Apresente os seus dados com confiança e clareza.


Relatório de CO2
Abrace a responsabilidade ambiental com a nossa funcionalidade de relatórios de CO2 totalmente automatizada. Transforme dados de custeio em dados valiosos de emissões de CO2 e acompanhe o impacto ambiental da sua cadeia de fornecimento ou linha de produção.
Integração de Dados
Recolha dados de várias fontes incluindo declarações de fornecedores (Octoplus Impulse), análises, sistemas externos como IMDS
Cobertura abrangente
Preencha lacunas de dados utilizando métodos sofisticados de extrapolação de despesas para uma cobertura completa.
Relatórios Avançados
Utilize gráficos de emissões de CO2 para granularidade detalhada e visualizações de tendências de emissões, enquanto gera e apresenta relatórios de emissões de CO2 precisos e baseados em factos.
Porquê escolher a Dashboard Serie
Interface Fácil de Utilizar
Concebido a pensar no utilizador, o nosso software possui uma interface intuitiva que simplifica análises de dados complexas. Obtenha informações instantaneamente em qualquer moeda ao longo de qualquer período e crie exportações personalizadas sem esforço para se adequar aos seus requisitos únicos.
Responsabilidade Ambiental
Face às crescentes preocupações ambientais, a nossa ferramenta de relatórios de CO2 transforma dados de custeio em informações valiosas sobre emissões. Acompanhe, reporte e reduza o seu impacto ambiental com gráficos avançados e funcionalidades de relatórios, alinhando o seu negócio com práticas sustentáveis.
Adaptabilidade
Com o seu sistema dinâmico de atualização de fatores económicos (incluindo taxas de mão de obra, custos de eletricidade, preços de matérias-primas, ...), navegue facilmente por desafios como a inflação e avalie o impacto das flutuações das taxas de câmbio.
Transparência e Rastreabilidade
Assegure a integridade e rastreabilidade dos seus dados e análises com as nossas funcionalidades abrangentes de historização e exportação.
Aplicações
Descubra as nossas soluções
CostViewer
Descubra o CostViewer, um software avançado que aproveita mais de duas décadas de experiência na indústria para capacitar o seu negócio com gestão precisa de custos e estratégias competitivas de preços.
Saber maisDashboard Program
O Dashboard Program é uma aplicação web concebida para o ajudar a precificar referências com precisão durante a fase de programa.
Saber maisEbom Manager
O eBOM é um software online de Lista de Materiais (BOM) que fornece uma plataforma abrangente e eficiente para gerir os vários componentes e ...
Saber maisOctoplus Impulse
O Octoplus Impulse é um portal web de próxima geração concebido para trazer transparência e eficiência sem paralelo à gestão da pegada ecológica em toda a cadeia de abastecimento.
Saber mais