Dashboard Program
El Dashboard Program es una aplicación web diseñada para ayudarle a fijar precios de referencias con precisión durante la fase de programa. Utilice sus análisis para adelantarse con estrategias de precios proactivas y previsiones de emisiones de CO2.


Lista de piezas
Profundice en su comprensión de las referencias futuras utilizando datos combinados de su almacén y análisis. Nuestra plataforma proporciona información valiosa sobre estimaciones de precios y posibles puntos de negociación.
Sistema de filtrado avanzado
Utilice expresiones regulares y filtros de exclusión para un análisis de datos refinado.
Herramientas de colaboración
Nuestro componente de hilos fomenta la colaboración y comunicación dentro de su equipo, con menciones y notificaciones para un flujo de trabajo eficiente.
Análisis de precios multinivel
Evalúe los precios con niveles Should/Target/Benchmark para una previsión financiera detallada.
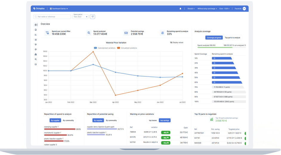
Gráfico de gastos/ventas
Obtenga una visualización clara de gastos y ventas, desde artículos individuales hasta grupos de negocio. Identifique áreas críticas con un análisis de estado detallado.
Información completa
Acceda a los datos con una precisión sin igual en todos los niveles de granularidad.
Diseño intuitivo
Obtenga información instantánea en cualquier moneda, durante cualquier período, con facilidad.
Transparencia
Mejore la claridad del análisis identificando las áreas no cubiertas.


Gráfico de márgenes
Impulse la rentabilidad potencial con información detallada sobre oportunidades de ahorro o beneficios.
Beneficios inmediatos
Recopile rápidamente datos esenciales para negociaciones de precios informadas.
Evaluación del rendimiento
Evalúe y perfeccione sus objetivos financieros y estratégicos.
Cumplimiento de aprovisionamiento
Supervise y mejore la eficiencia del aprovisionamiento estableciendo y revisando ratios de cumplimiento por segmento y país.
Configuración rápida
Defina e implemente ratios de cumplimiento fácilmente en minutos.
Intuitivo
Evalúe rápidamente el rendimiento del aprovisionamiento con nuestros gráficos de distribución claros.
Funcional
Filtre y ordene referencias no conformes para elaborar estrategias de manera efectiva.



Exportaciones personalizadas
Cree exportaciones Excel personalizadas con nuestra interfaz única, garantizando la propiedad total de los datos y un acceso fácil.
Adaptado a sus necesidades
Personalice las exportaciones para cumplir con sus requisitos específicos.
Vista previa
Disfrute de una vista previa directa de sus exportaciones a través de nuestro visor Excel integrado.
Eficiencia desbloqueada
Reutilice, edite, duplique y comparta extractos de datos sin esfuerzo.
Informes de KPI
Genere atractivos informes de KPI con solo unos clics, presentando sus datos con precisión y estilo.


Informes de CO2
Comprométase con la responsabilidad ambiental con nuestra función automatizada de informes de CO2, convirtiendo los datos de costes en información valiosa sobre emisiones.
Integración de datos
Recopile datos de diversas fuentes, incluyendo las declaraciones de proveedores (Octoplus Impulse), análisis y sistemas externos como IMDS.
Cobertura completa
Cubra las lagunas de datos utilizando métodos sofisticados de extrapolación de gastos para una cobertura exhaustiva.
Informes avanzados
Aproveche los gráficos de emisiones de CO2 para obtener una granularidad detallada y visualizaciones de tendencias de emisiones, mientras genera y presenta informes precisos de emisiones de CO2 basados en datos.
Por qué elegir la Dashboard serie
Interfaz Fácil de Usar
Nuestro software está diseñado pensando en el usuario, simplificando el análisis de datos complejos para que pueda obtener información de forma rápida y eficiente.
Responsabilidad ambiental
Ante las crecientes preocupaciones ambientales, nuestras herramientas de informes de CO2 le ayudan a rastrear y reducir su impacto ambiental mediante análisis de datos avanzados e informes.
Accesibilidad
Configure Dashboard Program en solo unas horas y benefíciese inmediatamente de su nueva plataforma de costes de programas.
Integración EBOM
Conéctese sin problemas con nuestra aplicación EBOM para una gestión integral de sus programas.
Aplicaciones
Descubra nuestras soluciones
Cost viewer
Descubra CostViewer, un software avanzado que aprovecha más de dos décadas de experiencia en la industria para potenciar su negocio con una gestión precisa de costes y estrategias de precios competitivas.
Saber másDashboard Series
Dashboard Series es una aplicación web innovadora diseñada para conectarse perfectamente con su ERP y recopilar los análisis de todas las referencias compradas o vendidas por su organización.
Saber másEbom Manager
El eBOM es un software en línea de lista de materiales (BOM) que proporciona una plataforma completa y eficiente para gestionar los diversos componentes y ...
Saber másOctoplus Impulse
Octoplus Impulse es un portal web de última generación diseñado para aportar una transparencia y eficiencia sin igual en la gestión de la huella ecológica a lo largo de la cadena de suministro.
Saber más