Dashboard Program
Dashboard Programは、プログラムフェーズ中に参照を正確に価格設定するために設計されたウェブアプリケーションです。分析を活用して、プロアクティブな価格戦略とCO2排出量予測で先を行きましょう。


部品リスト
倉庫と分析からのデータを組み合わせて、将来の参照についての理解を深めましょう。当社のプラットフォームは、価格見積もりと潜在的な交渉ポイントに関する貴重な洞察を提供します。
高度なフィルタリングシステム
正規表現と除外フィルターを活用して、洗練されたデータ分析を行います。
コラボレーションツール
当社のスレッドコンポーネントは、メンションと通知機能を備え、効率的なワークフローのためにチーム内のコラボレーションとコミュニケーションを促進します。
マルチレベル価格分析
Should/Target/Benchmarkレベルで価格を評価し、詳細な財務予測を行います。
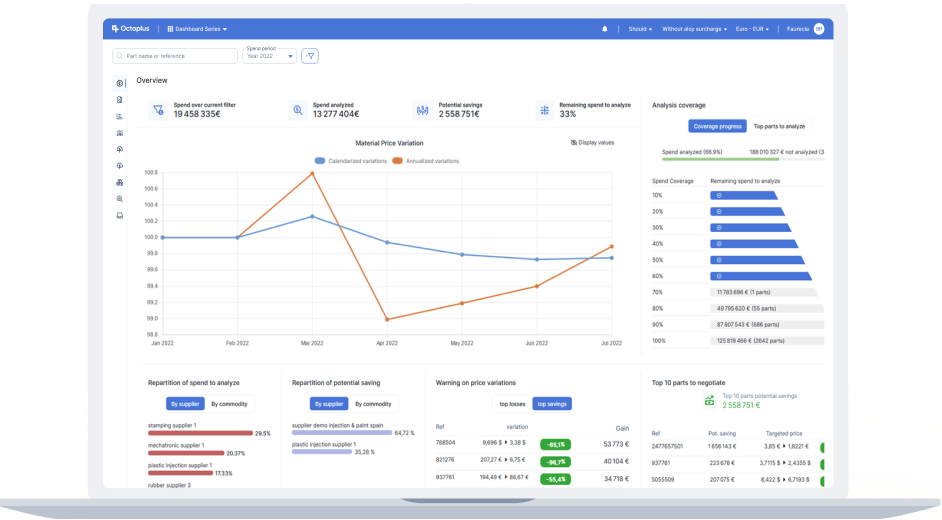
支出/売上チャート
個々のアイテムからビジネスグループまで、支出と売上の明確な視覚化を実現します。詳細なステータス分析で重要な領域を特定します。
包括的なインサイト
あらゆる粒度レベルで比類のない精度でデータにアクセスします。
直感的なデザイン
あらゆる通貨で、あらゆる期間にわたって、簡単にインサイトを即座に得ることができます。
透明性
カバーされていない領域を特定することで、分析の明確性を向上させます。


マージンチャート
節約や利益機会に関する詳細なインサイトで潜在的な収益性を向上させます。
即時のメリット
情報に基づいた価格交渉に必要なデータを迅速に収集します。
パフォーマンス評価
財務目標と戦略目標を評価し、改善します。
調達コンプライアンス
セグメントおよび国別のコンプライアンス比率を設定・確認することで、調達効率を監視・向上させます。
クイックセットアップ
数分でコンプライアンス比率を簡単に定義・実装できます。
直感的
分かりやすい分布チャートで調達パフォーマンスを素早く把握できます。
機能的
非準拠の参照をフィルタリングおよびソートして、効果的な戦略を立てます。



カスタムエクスポート
独自のインターフェースでカスタマイズされたExcelエクスポートを作成し、完全なデータ所有権と簡単なアクセスを確保します。
ニーズに合わせたカスタマイズ
特定の要件に合わせてエクスポートをカスタマイズします。
プレビュー
統合されたExcelビューアーでエクスポートを直接プレビューできます。
効率性の解放
データ抽出の再利用、編集、複製、共有が簡単に行えます。
KPIレポート
数クリックで魅力的なKPIレポートを生成し、データを正確かつ印象的に提示します。


CO2レポート
自動化されたCO2レポート機能で環境保全に取り組み、コストデータを影響力のある排出量インサイトに変換します。
データ統合
サプライヤー申告(Octoplus Impulse)、分析、IMDSなどの外部システムを含む様々なソースからデータを収集します。
包括的なカバレッジ
高度な支出外挿手法を使用してデータギャップを埋め、徹底したカバレッジを実現します。
高度なレポート機能
CO2排出チャートを活用して詳細な粒度と排出トレンドの可視化を実現し、正確で事実に基づいたCO2排出レポートを生成・提示します。
Dashboard Seriesを選ぶ理由
ユーザーフレンドリーなインターフェース
当社のソフトウェアはユーザーを念頭に設計されており、複雑なデータ分析を簡素化して、迅速かつ効率的にインサイトを得ることができます。
環境への説明責任
環境への関心が高まる中、当社のCO2レポートツールは、高度なデータ分析とレポート機能を通じて、環境への影響を追跡し削減するお手伝いをします。
アクセシビリティ
Dashboard Programをわずか数時間でセットアップし、新しいプログラムコスティングプラットフォームのメリットをすぐに享受できます。
EBOM統合
EBOMアプリケーションとシームレスに連携し、プログラムの包括的な管理を実現します。