Dashboard Program
Das Dashboard Program ist eine Webanwendung, die Ihnen hilft, Referenzen in der Programmphase präzise zu bepreisen. Nutzen Sie Ihre Analysen, um mit proaktiven Preisstrategien und CO2-Emissionsprognosen einen Vorsprung zu behalten.


Teileliste
Vertiefen Sie Ihr Verständnis zukünftiger Referenzen mithilfe von Daten aus Ihrem Lager und Ihren Analysen. Unsere Plattform bietet wertvolle Einblicke in Preisschätzungen und potenzielle Verhandlungspunkte.
Erweitertes Filtersystem
Nutzen Sie reguläre Ausdrücke und Ausschlussfilter für eine verfeinerte Datenanalyse.
Kollaborationstools
Unsere Thread-Komponente fördert die Zusammenarbeit und Kommunikation in Ihrem Team mit Erwähnungen und Benachrichtigungen für einen effizienten Arbeitsablauf.
Mehrstufige Preisanalyse
Bewerten Sie Preise mit Soll-/Ziel-/Benchmark-Ebenen für detaillierte finanzielle Vorausschau.
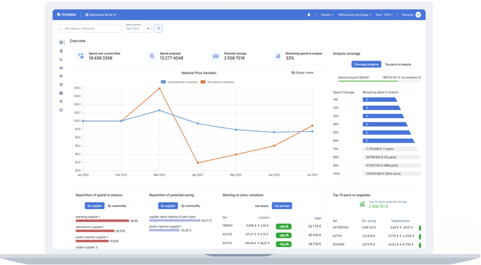
Ausgaben-/Umsatzdiagramm
Erzielen Sie eine klare Visualisierung von Ausgaben und Umsätzen, von einzelnen Artikeln bis hin zu Geschäftsbereichen. Identifizieren Sie kritische Bereiche mit detaillierter Statusanalyse.
Umfassende Einblicke
Greifen Sie auf Daten mit beispielloser Präzision auf allen Granularitätsebenen zu.
Intuitives Design
Gewinnen Sie sofort Einblicke in jeder Währung, über jeden Zeitraum, mit Leichtigkeit.
Transparenz
Verbessern Sie die Analyseklarheit durch Identifizierung nicht abgedeckter Bereiche.


Margendiagramm
Steigern Sie die potenzielle Rentabilität mit detaillierten Einblicken in Einspar- oder Gewinnmöglichkeiten.
Sofortige Vorteile
Erfassen Sie schnell wichtige Daten für fundierte Preisverhandlungen.
Leistungsbewertung
Bewerten und verfeinern Sie Ihre finanziellen und strategischen Ziele.
Beschaffungs-Compliance
Überwachen und verbessern Sie die Beschaffungseffizienz durch Festlegung und Überprüfung von Compliance-Quoten nach Segment und Land.
Schnelle Einrichtung
Definieren und implementieren Sie Compliance-Quoten einfach innerhalb von Minuten.
Intuitiv
Erfassen Sie schnell die Beschaffungsleistung mit unseren übersichtlichen Verteilungsdiagrammen.
Funktional
Filtern und sortieren Sie nicht-konforme Referenzen für eine effektive Strategieplanung.



Benutzerdefinierte Exporte
Erstellen Sie maßgeschneiderte Excel-Exporte mit unserer einzigartigen Oberfläche und gewährleisten Sie volle Datenhoheit und einfachen Zugriff.
Auf Ihre Bedürfnisse zugeschnitten
Passen Sie Exporte an Ihre spezifischen Anforderungen an.
Vorschau
Genießen Sie eine direkte Vorschau Ihrer Exporte über unseren integrierten Excel-Viewer.
Effizienz freigeschaltet
Verwenden Sie Datenextrakte mühelos wieder, bearbeiten, duplizieren und teilen Sie sie.
KPI-Berichte
Erstellen Sie ansprechende KPI-Berichte mit nur wenigen Klicks und präsentieren Sie Ihre Daten mit Präzision und Stil.


CO2-Berichterstattung
Setzen Sie sich mit unserer automatisierten CO2-Berichtsfunktion für Umweltverantwortung ein und wandeln Sie Kostendaten in aussagekräftige Emissionserkenntnisse um.
Datenintegration
Erfassen Sie Daten aus verschiedenen Quellen, einschließlich Lieferantenerklärungen (Octoplus Impulse), Analysen und externen Systemen wie IMDS.
Umfassende Abdeckung
Schließen Sie Datenlücken mit ausgefeilten Ausgaben-Extrapolationsmethoden für eine vollständige Abdeckung.
Erweitertes Reporting
Nutzen Sie CO2-Emissionsdiagramme für detaillierte Granularität und Emissionstrend-Visualisierungen und erstellen und präsentieren Sie gleichzeitig genaue, faktenbasierte CO2-Emissionsberichte.
Warum die Dashboard Serie wählen
Benutzerfreundliche Oberfläche
Unsere Software wurde mit Blick auf den Benutzer entwickelt und vereinfacht komplexe Datenanalysen, damit Sie schnell und effizient Erkenntnisse gewinnen können.
Umweltverantwortung
Angesichts wachsender Umweltbedenken helfen Ihnen unsere CO2-Reporting-Tools, Ihre Umweltauswirkungen durch erweiterte Datenanalyse und Berichterstattung zu verfolgen und zu reduzieren.
Zugänglichkeit
Richten Sie das Dashboard Program in nur wenigen Stunden ein und profitieren Sie sofort von Ihrer neuen Programmkostenplattform.
EBOM-Integration
Verbinden Sie sich nahtlos mit unserer EBOM-Anwendung für ein umfassendes Management Ihrer Programme.
Anwendungen
Entdecken Sie unsere Lösungen
Cost viewer
Entdecken Sie CostViewer, eine fortschrittliche Software, die über zwei Jahrzehnte Branchenexpertise nutzt, um Ihr Unternehmen mit präzisem Kostenmanagement und wettbewerbsfähigen Preisstrategien zu stärken.
Mehr erfahrenDashboard Series
Die Dashboard Series ist eine innovative Webanwendung, die nahtlos mit Ihrem ERP verbunden wird und die Analysen aller von Ihrer Organisation gekauften oder verkauften Referenzen sammelt.
Mehr erfahrenEbom Manager
Der eBOM ist eine Online-Stücklistensoftware (BOM), die eine umfassende und effiziente Plattform zur Verwaltung der verschiedenen Komponenten und ...
Mehr erfahrenOctoplus Impulse
Octoplus Impulse ist ein Webportal der nächsten Generation, das entwickelt wurde, um beispiellose Transparenz und Effizienz bei der Verwaltung des ökologischen Fußabdrucks in der gesamten Lieferkette zu bieten.
Mehr erfahren