Dashboard Program
Dashboard Program是一款网络应用程序,旨在帮助您在项目阶段精确定价零件参考。利用您的分析,通过主动定价策略和CO2排放预测保持领先。


零件清单
利用仓库和分析中的综合数据,深入了解未来的零件参考。我们的平台提供有价值的价格估算和潜在谈判要点洞察。
高级筛选系统
利用正则表达式和排除筛选器进行精细数据分析。
协作工具
我们的讨论组件促进团队内部的协作和沟通,具有提及和通知功能,实现高效工作流程。
多层级价格分析
通过应该/目标/基准价格层级评估定价,实现详细的财务预见。
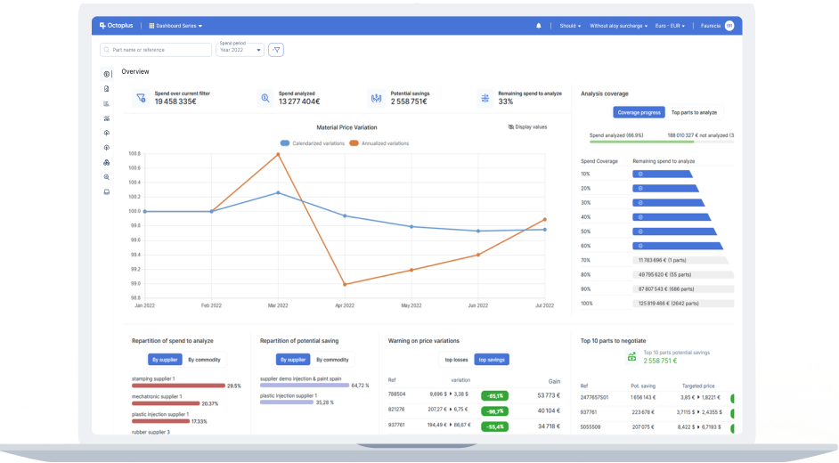
支出/销售图表
实现从单个项目到业务组的支出和销售清晰可视化。通过详细的状态分析精确定位关键领域。
全面洞察
以无与伦比的精度访问所有粒度级别的数据。
直观设计
轻松获取任何货币、任何时期的洞察。
透明度
通过识别未覆盖区域提高分析清晰度。


利润率图表
通过详细的节约或盈利机会洞察,提升潜在盈利能力。
即时收益
快速收集关键数据,助力明智的价格谈判。
绩效评估
评估并优化您的财务和战略目标。
采购合规性
通过按细分市场和国家/地区设置和审查合规比率,监控并提升采购效率。
快速设置
在几分钟内轻松定义和实施合规比率。
直观易用
通过清晰的分布图表快速评估采购绩效。
功能强大
筛选和排序不合规的参考项,有效制定策略。



自定义导出
通过我们独特的界面创建定制化的Excel导出,确保完全的数据所有权和便捷访问。
量身定制
自定义导出以满足您的特定需求。
预览
通过我们集成的Excel查看器直接预览您的导出内容。
高效便捷
轻松重用、编辑、复制和共享数据提取。
KPI报告
只需点击几下,即可生成精美的KPI报告,精准且出色地呈现您的数据。


CO2报告
通过我们的自动化CO2报告功能,将成本数据转化为有影响力的排放洞察,践行环境管理承诺。
数据集成
从多种来源收集数据,包括供应商申报(Octoplus Impulse)、分析报告、IMDS等外部系统。
全面覆盖
使用先进的支出外推方法弥补数据缺口,实现全面覆盖。
高级报告
利用CO2排放图表获取深度细粒度分析和排放趋势可视化,同时生成和展示准确、基于事实的CO2排放报告。
为何选择 Dashboard Serie
用户友好界面
我们的软件以用户为中心设计,简化复杂的数据分析,让您能够快速高效地获取洞察。
环境责任
随着环境问题日益受到关注,我们的CO2报告工具帮助您通过先进的数据分析和报告来跟踪和减少环境影响。
便捷性
只需几小时即可设置Dashboard Program,立即享受您的新项目成本核算平台带来的便利。
EBOM集成
与我们的EBOM应用程序无缝连接,实现项目的全面管理。
应用场景