Dashboard Program
Dashboard Program è un'applicazione web progettata per aiutarti a determinare con precisione i prezzi dei riferimenti durante la fase di programma. Utilizza le tue analisi per anticipare le strategie di prezzo e le previsioni delle emissioni di CO2.


Elenco Parti
Approfondisci la comprensione dei riferimenti futuri utilizzando i dati combinati dal tuo magazzino e dalle tue analisi. La nostra piattaforma fornisce informazioni preziose sulle stime dei prezzi e sui potenziali punti di negoziazione.
Sistema di Filtraggio Avanzato
Utilizza espressioni regolari e filtri di esclusione per un'analisi dei dati più raffinata.
Strumenti di Collaborazione
Il nostro componente thread favorisce la collaborazione e la comunicazione all'interno del tuo team, con menzioni e notifiche per un flusso di lavoro efficiente.
Analisi dei prezzi multilivello
Valuta i prezzi con livelli Should/Target/Benchmark per una previsione finanziaria dettagliata.
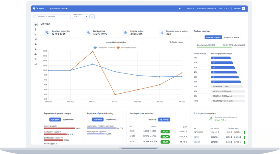
Grafico Spese/Vendite
Ottieni una visualizzazione chiara delle spese e delle vendite, dai singoli articoli ai gruppi aziendali. Individua le aree critiche con un'analisi dettagliata dello stato.
Panoramica Completa
Accedi ai dati con una precisione senza pari a tutti i livelli di granularità.
Design Intuitivo
Ottieni informazioni istantanee in qualsiasi valuta, per qualsiasi periodo, con facilità.
Trasparenza
Migliora la chiarezza dell'analisi identificando le aree non coperte.


Grafico dei margini
Aumenta la redditività potenziale con approfondimenti dettagliati sulle opportunità di risparmio o profitto.
Vantaggi immediati
Raccogli rapidamente i dati essenziali per negoziazioni di prezzo informate.
Valutazione delle prestazioni
Valuta e perfeziona i tuoi obiettivi finanziari e strategici.
Conformità degli approvvigionamenti
Monitora e migliora l'efficienza degli approvvigionamenti impostando e verificando i rapporti di conformità per segmento e paese.
Configurazione rapida
Definisci e implementa facilmente i rapporti di conformità in pochi minuti.
Intuitivo
Valuta rapidamente le prestazioni degli approvvigionamenti con i nostri chiari grafici di ripartizione.
Funzionale
Filtra e ordina i riferimenti non conformi per strategizzare efficacemente.



Esportazioni personalizzate
Crea esportazioni Excel personalizzate con la nostra interfaccia unica, garantendo la piena proprietà dei dati e un facile accesso.
Su misura per le tue esigenze
Personalizza le esportazioni per soddisfare i tuoi requisiti specifici.
Anteprima
Goditi un'anteprima diretta delle tue esportazioni tramite il nostro visualizzatore Excel integrato.
Efficienza sbloccata
Riutilizza, modifica, duplica e condividi gli estratti dati senza sforzo.
Report KPI
Genera report KPI accattivanti con pochi clic, presentando i tuoi dati con precisione e stile.


Reporting CO2
Impegnati nella gestione ambientale con la nostra funzionalità automatizzata di reportistica CO2, che converte i dati di costo in informazioni significative sulle emissioni.
Integrazione Dati
Raccogli dati da varie fonti, incluse le dichiarazioni dei fornitori (Octoplus Impulse), analisi, sistemi esterni come IMDS.
Copertura completa
Colma le lacune nei dati utilizzando sofisticati metodi di estrapolazione della spesa per una copertura completa.
Reportistica Avanzata
Sfrutta i grafici delle emissioni di CO2 per una granularità approfondita e visualizzazioni delle tendenze delle emissioni, generando e presentando report accurati e basati sui fatti sulle emissioni di CO2.
Perché scegliere la Dashboard Serie
Interfaccia Intuitiva
Il nostro software è progettato pensando all'utente, semplificando l'analisi di dati complessi per ottenere informazioni in modo rapido ed efficiente.
Responsabilità Ambientale
Con le crescenti preoccupazioni ambientali, i nostri strumenti di reportistica CO2 ti aiutano a monitorare e ridurre il tuo impatto ambientale attraverso analisi e reportistica avanzate.
Accessibilità
Configura il Dashboard Program in poche ore e beneficia immediatamente della tua nuova piattaforma di costing dei programmi.
Integrazione EBOM
Connettiti senza problemi con la nostra applicazione EBOM per una gestione completa dei tuoi programmi.
Applicazioni
Scopri le nostre soluzioni
Cost viewer
Scopri CostViewer, un software avanzato che sfrutta oltre due decenni di esperienza nel settore per potenziare la tua azienda con una gestione precisa dei costi e strategie di pricing competitive.
Scopri di piùDashboard Series
Dashboard Series è un'applicazione web innovativa progettata per collegarsi facilmente al tuo ERP e raccogliere le analisi di tutti i riferimenti acquistati o venduti dalla tua organizzazione.
Scopri di piùEbom Manager
L'eBOM è un software online per la gestione delle distinte base (BOM) che fornisce una piattaforma completa ed efficiente per la gestione dei vari componenti e ...
Scopri di piùOctoplus Impulse
Octoplus Impulse è un portale web di nuova generazione progettato per offrire una trasparenza e un'efficienza senza pari nella gestione dell'impronta ecologica lungo tutta la catena di fornitura.
Scopri di più